Analysis Software Speeds IC-Design Validation
The rapid growth in the automotive, IoT, and mobile-devices markets means that chip designers need a quick route to robust, reliable, and secure designs. In Keysight’s PathWave Waveform Analytics, they’ll find an edge-to-cloud computing application that improves anomaly detection and reduces data storage costs in pre-silicon validation using machine learning algorithms. The software enables semiconductor designers to automate design analysis, improving productivity and accelerating their companies' time-to-market opportunity.
The analytics software includes a new data-compression technology that enables long-duration waveform compression, high-resolution playback, and analysis exceeding several terabytes of data. Built-in machine learning improves the discovery of voltage and current anomalies, as well as transient trends captured by the waveforms.
Keysight's PathWave Waveform Analytics addresses challenges currently faced by semiconductor designers with the following key features and benefits:
- Shortens analysis time in pre-silicon validation with patented machine learning algorithms that identify anomalies and outliers
- Reduces overall project costs by debugging in pre-silicon, which saves time in the costly post-silicon validation phase
- Improves design reliability with pre-and post-processing algorithms that accurately detect voltage and current spikes on power and signal waveforms
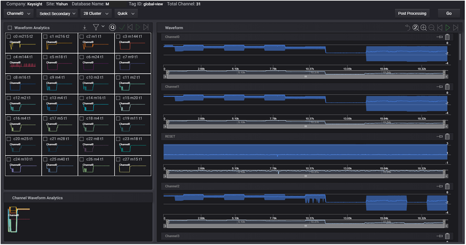
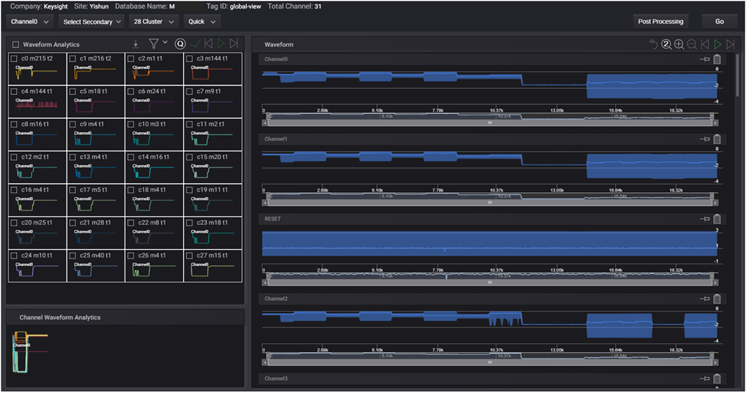
The software also enables designers to identify outlier waveform shapes via a high-level view into clustering results. Data is analyzed in high resolution with hierarchical clustering for multi-level drill down. Users may query and analyze any portion of the big vector data or waveform that was captured and stored, and respond quickly as minimum data is transferred between the edge computer and the server. Designers can view an unlimited number of channels on a single dashboard, with options to pin or move the waveform in the interested channel for comparison. In this fashion, they can perform multiple dimensional comparisons and fine-tune the waveforms for analysis.
Contact Keysight for pricing and delivery information.
Keysight Technologies, www.keysight.com
About the Author
David Maliniak
Executive Editor, Microwaves & RF
I am Executive Editor of Microwaves & RF, an all-digital publication that broadly covers all aspects of wireless communications. More particularly, we're keeping a close eye on technologies in the consumer-oriented 5G, 6G, IoT, M2M, and V2X markets, in which much of the wireless market's growth will occur in this decade and beyond. I work with a great team of editors to provide engineers, developers, and technical managers with interesting and useful articles and videos on a regular basis. Check out our free newsletters to see the latest content.
You can send press releases for new products for possible coverage on the website. I am also interested in receiving contributed articles for publishing on our website. Use our contributor's packet, in which you'll find an article template and lots more useful information on how to properly prepare content for us, and send to me along with a signed release form.
About me:
In his long career in the B2B electronics-industry media, David Maliniak has held editorial roles as both generalist and specialist. As Components Editor and, later, as Editor in Chief of EE Product News, David gained breadth of experience in covering the industry at large. In serving as EDA/Test and Measurement Technology Editor at Electronic Design, he developed deep insight into those complex areas of technology. Most recently, David worked in technical marketing communications at Teledyne LeCroy, leaving to rejoin the EOEM B2B publishing world in January 2020. David earned a B.A. in journalism at New York University.


